De resultaten-pagina. Uitgelegd.
Bij resultaten zie je de financiële en energieprestaties van jouw portfolio. Hieronder vind je de antwoorden op veelgestelde vragen over de resultaten-pagina op Mijn Repowered.

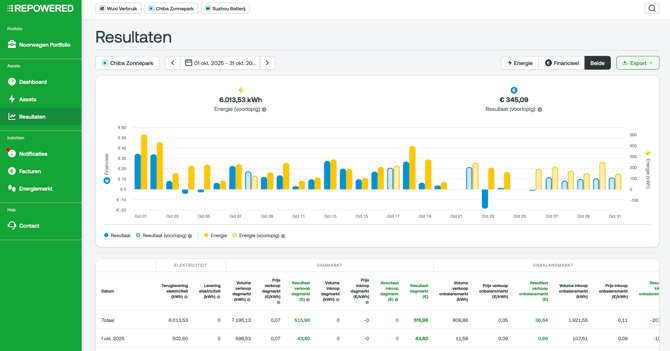
1. Wat zie ik op de resultaten-pagina?
Op de resultaten-pagina bekijk je de financiële en energieprestaties van jouw portfolio. Je kunt kiezen op welk niveau je de resultaten wilt zien: portfolio, allocatiepunt of installatie.
2. Wat is het verschil tussen portfolio, allocatiepunt en installatie?
- Portfolio: dit is het geheel waarvoor je één factuur ontvangt. Klik je hierop? Dan zie je de resultaten voor je gehele portfolio.
- Allocatiepunt: dit is een aansluiting met een EAN-code. Aan één allocatiepunt kunnen meerdere installaties gekoppeld zijn. Klik je hierop? Dan zie je de resultaten voor alleen dit allocatiepunt.
- Installatie (asset): bijvoorbeeld jouw zonnepark of batterij. Klik je hierop? Dan zie je de resultaten specifiek voor deze installatie.
3. Kan ik zelf kiezen welke periode ik wil zien?
Ja, je kunt de resultaten bekijken per dag, maand of jaar. Op dagniveau kun je zelfs tot op kwartierniveau inzoomen.
4. Wat is het verschil tussen energie- en financiële resultaten?
- Energie-niveau toont hoeveel elektriciteit is opgewekt, verbruikt of verhandeld.
- Financieel niveau laat zien wat dit oplevert of kost.
Je kunt beide niveaus ook tegelijk bekijken.
5. Waar vind ik de opbrengsten van alleen mijn batterij of alleen mijn zonnepark?
Klik hier (zie onderstaande afbeelding) en kies het niveau waarop je je resultaten wil inzien.

6. Hoe kan ik mijn resultaten per maand inzien?
Klik op de kalender en kies de gewenste periode.

7. Wat betekenen de kleuren in de energiegrafiek?
- Geel: daadwerkelijk verhandelde/opgewekte energie.
- Grijs: nominatie op de dagmarkt (wat vooraf is ingediend).
- Lichtgeel: voorlopige schatting van je verhandelde energie, die wordt aangepast zodra allocatiegegevens binnenkomen.
8. Waar zie ik mijn daadwerkelijk opgewekte energie?
Ga naar Resultaten en klik op je Zonnepark. Bekijk de grafiek en tabel op Energie-niveau. De gele lijn in de grafiek laat je daadwerkelijk opgewekte energie zien.
9. Waarom verschillen de verhandelde energie en de nominatie soms van elkaar?
Dat kan komen doordat de batterij handelt op de onbalansmarkt, of doordat we bewust curtailment toepassen. Dit is het tijdelijk afschakelen van je zonnepark als de marktprijs daar een prikkel voor geeft.
10. Wat zie ik in de tabel onder de energiegrafiek?
De tabellen geven extra uitleg en cijfers per onderdeel, zoals dagmarkt, onbalansmarkt en resultaat optimalisatie.
10.1 Wat zie ik bij ‘elektriciteit’?
Bij elektriciteit zie je wat je hebt opgewekt en wat je hebt verbruikt. Dat kan per dag, per kwartier of per maand, afhankelijk van je periodekeuze. Omdat installaties op meerdere markten actief zijn, is het totaal aan energie de optelsom van die markten bij elkaar.
10.2 Wat laat ‘dagmarkt’ zien?
Bij dagmarkt zie je wat je een dag van tevoren hebt ingekocht of verkocht. Dat zijn de volumes die wij per kwartier voor je hebben genomineerd.
10.3 Wat betekent ‘opregelen’ en ‘afregelen’ bij de onbalansmarkt?
- Opregelen: je hebt meer geleverd dan je had genomineerd.
- Afregelen: je hebt meer ingekocht dan gepland.
Dit is het resultaat van de optimalisatie die wij uitvoeren met jouw installaties, zoals het op- of afregelen van zon en batterij. De waarde van het afregelen van zon is dus je curtailmentwaarde.
11. Wat is mijn eigen verbruik?
Ga naar Resultaten en klik op Verbruik. Kijk vervolgens op Energie-niveau. Hier zie je een schatting van je verbruik.
We meten je verbruik niet rechtstreeks, maar berekenen het als het verschil tussen de gegevens van je allocatiepunt en de productie van je zon- en batterijsystemen. Op basis van dat verschil maken we een zo nauwkeurig mogelijke schatting van je verbruik en de bijbehorende kosten.
12. Wat betaal ik voor mijn verbruik?
Ga naar Resultaten en klik op Verbruik. Kijk vervolgens op Financieel-niveau. Hier zie je een schatting van de kosten voor je verbruik.
We meten je verbruik niet rechtstreeks, maar berekenen het als het verschil tussen de gegevens van je allocatiepunt en de productie van je zon- en batterijsystemen. Op basis van dat verschil maken we een zo nauwkeurig mogelijke schatting van je verbruik en de bijbehorende kosten.
13. Wat betekenen de kleuren in de financiële grafiek?
- Blauw: definitief resultaat.
- Lichtblauw: voorlopig resultaat, dat bij de facturatiedatum wordt bijgewerkt.
14. Wat betekent een negatief of positief bedrag in de financiële grafiek?
Een negatief bedrag betekent dat je moet betalen. Een positief bedrag betekent dat je geld van ons ontvangt.
15. Wat zie ik in de tabel onder de financiële grafiek?
De tabellen geven extra uitleg en cijfers per onderdeel, zoals dagmarkt, onbalansmarkt, resultaat optimalisatie, energiebelasting en vergoedingen. Wat je precies ziet, hangt af van het niveau waarop je kijkt.
- Op portfolioniveau zie je alles, inclusief energiebelasting, vergoedingen en portfoliovoordeel.
- Op allocatieniveau zie je alles behalve het portfoliovoordeel.
- Op assetniveau zie je die drie onderdelen niet.
15.1 Wat zie ik bij dagmarkt in de financiële tabel?
Bij dagmarkt zie je de prijs per kWh die je betaalt of ontvangt, en daarachter het resultaat van jouw inkoop en verkoop.
15.2 Wat zie ik bij onbalansmarkt in de tabel?
Bij onbalansmarkt zie je de prijs per kWh die je betaalt of ontvangt en het totale resultaat van jouw onbalanshandel.
15.3 Wat is ‘vergoeding diensten’?
Bij vergoeding diensten vind je de kosten voor onze diensten. Dit is een vast bedrag plus een variabel deel.
15.4 Wat betekent resultaat optimalisatie zon / batterij?
Resultaat optimalisatie zon en batterij laat de waarde zien van de onbalansprijzen maal de volumes die we hebben geoptimaliseerd.
15.5 Waar vind ik mijn energiebelasting terug?
In de financiële tabel kan je je energiebelasting vinden. Deze kolom toont de belasting over de ingekochte elektriciteit. Heb je een verblijfsfunctie? Dan zie je hier ook de korting op die energiebelasting terug.
15.6 Wat is het portfoliovoordeel?
Het onbalans portfoliovoordeel ontstaat als de onbalans tussen jouw aansluitingen onderling kan worden weggestreept.
15.7 Wat betekent ‘Gemiste GVO en SDE’?
Dat is de schatting van subsidies die je mogelijk bent misgelopen doordat we hebben gecurtaild. Aan het eind van het jaar wordt dit definitief verrekend.
15.8 Hoe wordt het totale financiële resultaat berekend?
Tel alle financiële resultaten in de tabel bij elkaar op, exclusief de prijzen, en dan zie je het eindresultaat voor de gekozen periode.
16. Kan ik mijn resultaten exporteren?
Ja, je kunt alle gegevens exporteren per dag, uur of kwartier om ze te bewaren of verder te analyseren. Selecteer eerst bij de kalender de periode waar je een export van wil maken. En exporteer vervolgens de gegevens.
17. Laat de ‘beide’ grafiek en tabel dezelfde informatie zien als wanneer je de grafieken en tabellen los van elkaar bekijkt?
Ja, de inhoud blijft hetzelfde, alleen de nominatie wordt dan niet weergegeven.
18. Wat is mijn curtailment waarde?
Ga naar Resultaten en klik op je zonne-installatie. Klik vervolgens op Energie. Je ziet nu een grafiek en daaronder een tabel. Ga naar de tabel en ga naar de kolom waarde afregelen zon. Dit is je curtailment waarde in kWh.
Wil je je financiële curtailment waarde zien? Ga dan naar Financieel. Ga naar de kolom Resultaat optimalisatie zon in de tabel. En kijk vervolgens naar Resultaat afregelen zon.